Amazon Seller Produkte überwachen
Überblick der Produkte
Hier ein Video, welches den Sachverhalt erklärt.
Auf dieser Seite finden Sie einen Überblick über die Produkte aus Ihrem Seller-Account.

Mit einem Klick auf den jeweiligen Produkttitel gelangen Sie zu der Detailseite des Produktes:

Auswahl der Produkte
Auf dieser Seite zeigen wir Ihnen die Produkte an, die Sie über Ihren Seller-Account verwalten. Nach der erstmaligen Registrierung fügt AMALYTIX automatisch die Produkte hinzu, die in den letzten 60 Tagen mindestens einmal verkauft wurden. Im Anschluss werden diejenigen Produkte automatisch hinzugefügt, die in den neuen Bestellungen gefunden werden.
Sie können einzelne Produkte jederzeit auch selbst verbergen. Die verborgenen Produkte finden Sie dann auf der Seite Einstellungen / Konto / Verborgene Produkte.
Zudem können Sie auch Ihr Amazon-Konto jederzeit mit AMALYTIX vollständig synchronisieren. Gehen Sie hierzu auf “Einstellungen / Produkte / Produkte und Tags verwalten / Alle Produkte hinzufügen”. Einmal verborgene Produkte bleiben auch nach diesem Schritt verborgen.

Diese Option lässt sich auch automatisieren, so dass z.B. AMALYTIX täglich mit Ihrem Seller Konto synchronisiert wird. Das ist z.B. dann sinnvoll, wenn neue Produkte eingestellt, aber i.d.R. nicht sofort verkauft werden.
Hier nochmal der Hinweis: Produkte, die AMALYTIX in Bestellungen findet, werden automatisch hinzugefügt, so lange Ihr aktueller Plan und das Limit an Seller Produkten dies zulässt.
Ein Produkt erscheint nicht in Ihrer Produktliste, wenn:
- Es bisher keine Verkäufe hatte und nicht im Lagerbestand (FBA) liegt
- Es in Amazon inaktiv oder unterdrückt ist
- Es über Ihrem aktuellen Planlimit liegt (unter "Verborgene Produkte" sichtbar)
- Das Produkt beim Import durch Amazon temporär nicht verfügbar war (z. B. 404‑Fehler oder Variante entfernt)
- Das Produkt FBM ist und noch nie verkauft wurde
Wenn Sie sicherstellen möchten, dass wirklich alle Produkte synchronisiert sind, klicken Sie auf "Alle Produkte hinzufügen" unter Einstellungen → Produkte → Produkte und Tags verwalten und prüfen Sie anschließend das Logfile, falls bestimmte ASINs weiterhin fehlen.
Verfügbare Spalten bzw. Felder
Sie können über die Spaltenauswahl selbst bestimmen, welche der folgenden Spalten angezeigt werden. Ggfs. sind bereits einige Spalten ausgeblendet. Diese können Sie über die Spaltenauswahl jederzeit wieder einblenden.
Folgende Spalten stehen Ihnen zur Verfügung:
- Marktplatz
- Produktinformationen: Hier zeigen wir die folgenden Informationen an:
- Produkttitel (beim Überfahren mit der Maus wird der vollständige Titlel angezeigt, beim Klick auf den Titel gelangen Sie auf die Detailseite zu diesem Produkt)
- ausführliche Informationen erhalten Sie in der erweiterten Ansicht (siehe weiter unten)
- Umsatz letzte 28 Tage: Hier zeigen wir den Bestellumsatz der letzten 28 Tage an
- Veränderung letzte 14 Tage in Prozent: Hier zeigen wir die Veränderung im Umsatz der letzten 14 Tage im Vergleich zur Vorperiode
- Absatz letzte 28 Tage: Hier zeigen wir die Anzahl der versendeten Einheiten der letzten 28 Tage an
- Gewinn letzte 28 Tage: Hier zeigen wir Ihnen den Deckungsbeitrag der letzten 28 Tage für dieses Produkt an. Fahren Sie mit der Maus über das Info-Symbol, sehen Sie, wie sich dieser zusammensetzt.
- Buybox-Preis: Hier zeigen wir den Buybox-Preis zum Zeitpunkt der letzten Prüfung an. Der Zeitpunkt kann auf der Produktdetailseite eingesehen werden.
- Bestseller-Rang: Hier zeigen wir den Bestseller-Rang in der Hauptkategorie an
- Session / Conversions: Sofern AMALYTIX über einen Seller-Central User Zugriff auf die Berichte hat, können wir hier die Anzahl der Sessions sowie die Conversion-Rate anzeigen
- Buybox: Hier zeigen wir an, ob Sie zum Zeitpunkt der letzten Prüfung die Buybox besessen haben. Der Zeitpunkt kann auf der Produktdetailseite eingesehen werden. Falls dies nicht der Fall ist, zeigen wir als Mouse-Over den aktuellen Eigentümer an.
- Anzahl Verkäufer: Hier zeigen wir die Anzahl der Verkäufer an, die ein Angebot auf der jeweiligen ASIN haben
- Fulfillment: Hier zeigen wir an, ob es sich um einen FBA oder FBM Artikel handelt und - falls FBA - wieviel aktuell auf Lager bzw. im Zulauf ist
- Anzahl Rezensionen: In dieser Spalte zeigen wir die folgenden Daten an:
- Als erstes (oben) steht die Anzahl der Rezensionen auf dem Parent-Artikel
- Darunter finden Sie die Anzahl der Rezensionen des jeweiligen Childs an. Diese ermitteln wir auf Basis der einzelnen Produkt-Rezensionen.
- Bewertung: Hier finden Sie untereinander die folgenden Informationen:
- Als erstes zeigen wir das aktuelle Rating (1-5) des Parent-Artikels an
- Darunter die Bewertung des jeweiligen Childs. Diese ermitteln wir ebenfalls auf Basis der einzelnen Produkt-Rezensionen.
- Rating Spitzenrezensionen: Hier finden Sie das durchschnittliche Rating der lokalen Spitzenrezensionen.
- Gewichtete Retouren Quote: Erklärung siehe unten
- Optionen: unter Optionen haben Sie zwei Möglichkeiten:
- mit einem Klick auf die Sprechblase können Sie bei einem Produkt einen beliebigen Kommentar hinterlassen. Kommentare erkennen Sie daran, dass sich die Sprechblase grün färbt.

- mit einem Klick auf die Checkliste können Sie “To-Dos” für einzelne Produkte erstellen.
- mit einem Klick auf die Sprechblase können Sie bei einem Produkt einen beliebigen Kommentar hinterlassen. Kommentare erkennen Sie daran, dass sich die Sprechblase grün färbt.
Klicken Sie oben rechts auf “Erweiterte Ansicht”, um detaillierte Informationen in der Spalte “Produkt” zu erhalten.

Sie sehen zusätzlich:
- Hauptbild
- ASIN
- SKU
- EAN / GTIN
- Marke
- Tags (siehe detaillierte Erklärung zu Tags weiter unten)
Tags vergeben
Sie können jedem Produkt beliebige Tags hinzufügen. Mit Hilfe von Tags können Sie Ihre Produkte beliebig strukturieren. So können Sie Marken-übergreifende Kategorien schaffen, neue Produkte markieren, Produkte Ihren Mitarbeitern zuordnen und vieles mehr. Ein Produkt kann mehrere Tags haben.
In diesem Video haben wir diese Funktion kurz beschrieben:
Um ein Tag zu vergeben, öffnen Sie die erweiterte Ansicht und klicken auf das + Zeichen.

Sie können sich über die Filteroption Produkte anzeigen lassen, die über ein bestimmtes Tag verfügen. So behalten Sie auch bei großen Sortimenten den Überblick.

Sie können die Tags auch bei mehreren Produkten auf einmal vergeben, indem Sie in der linken Spalten die Produkte markieren und unter Aktionen / Tags hinzufügen / entfernen auswählen.

Produkte verbergen
Sie können Produkte, die für Sie nicht wichtig sind, von der Übersichtsseite vorübergehend entfernen. Markieren Sie dazu die betroffenen Produkte in der linken Spalte und klicken unter Aktionen auf Ausgewählte Produkte ausblenden. Die verborgenen Produkte finden Sie dann auf der Seite Einstellungen / Produkte / Verborgene Produkte.

Gewichtete Retourenquote auf Amazon
Hier ein Video, welches den Sachverhalt erklärt.
Die gewichtete Retourenquote basiert auf den Retourenquoten der jeweiligen SKUs. Die Einzelquoten werden anhand der Anzahl der Verkäufe im betrachteten Zeitraum entsprechend gewichtet, d.h. die Retourenquote der SKU mit den meisten Verkäufen hat auch den größten Einfluss auf die gewichtete Retourenquote.

Die Retourenquoten der SKUs berechnen wir wie folgt: Wir schauen uns die Bestellungen im Zeitraum -60 Tage bis -30 Tage und zählen dann die Retouren, die zu diesen Bestellungen gehören. Diese können im Zeitraum -60 bis heute anfallen, da ein Kunde 30 Tage Zeit hat, ein Produkt zurückzusenden. Die Anzahl der Retouren setzen wir dann ins Verhältnis zu der Anzahl der verkauften Einheiten.
Amazon geht hier anders vor: Amazon setzt die Anzahl der Retouren der letzten 30 Tage ins Verhältnis der verkauften Einheiten der letzten 30 Tage unabhängig davon, ob die Retouren zu genau diesen Bestellungen passen oder nicht. Bei dieser Methode kann es zu Verzerrungen kommen, z.B. zu Weihnachten. Vor Weihnachten ist die Anzahl der Bestellungen sehr hoch, die Anzahl der Retouren aber konstant. Hier würde Amazon eine zu geringe Retourenquote ausweisen. Nach Weihnachten gehen die Bestellungen zurück, die Retouren steigen aber stark an. Hier würde Amazon eine zu hohe Retourenquote ausweisen.
Bei unserer Methode würde die Bezugsgröße immer stimmen, einziger Nachteil ist, dass unsere Retourenquote zeitlich etwas hinterherhinkt.
Details zur Amazon Retourenquote
Fahren Sie mit der Maus über die gewichtete Retourenquote, so erhalten Sie weitere Details zu den Kundenrücksendungen aller SKUs zu dieser ASIN der letzten 90 Tage.

In dem Popover werden alle Kundenrücksendungen der letzten 90 Tage nach folgenden unabhängigen Kriterien gegliedert:
- Rückgabegrund: Was waren die Hauptgründe, warum Kunden den Artikel zurückgesendet haben?
- Zustand: Welcher Anteil der Artikel ist wiederverkaufbar bzw. defekt?
- FBA Handling: Was hat Amazon mit den Retouren gemacht?
Klicken Sie unten auf Zeige Kundenkommentare …, um die letzten Freitext-Kommentare der Kunden anzuzeigen.
Mit einem Klick auf Zeige Statistik … kommen Sie wieder zur vorigen Ansicht.
Produktdetailseite
Hier ein Video, welches Ihnen die Produktdetailseite übersichtlich erklärt:
Klicken Sie in der Übersicht zu den Produkten auf einen Titel, um zur Produktdetailseite zu gelangen.

Mit Hilfe der Detailseite können Sie sich schnell ein detailliertes Bild Ihrer Produkte machen und vergangene Entwicklungen nachvollziehen.
Hier erhalten Sie detaillierte Informationen.
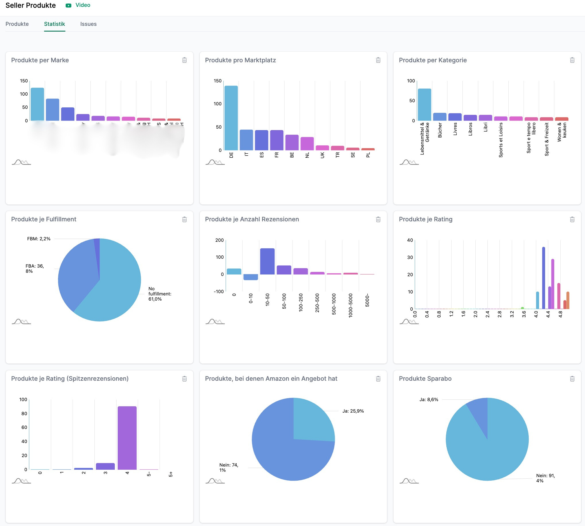
Statistiken
Gehen Sie zurück zur Seite Seller Produkte und klicken auf “Statistik”.

Sie gelangen zu einer Übersicht, in der Sie verschiedene Statistiken zu Ihren Produkten sehen.

Mit Hilfe der Statistiken erkennen Sie:
- Die Anzahl der Produkte pro Marke
- Die Anzahl der Produkte pro Marktplatz
- Die Anzahl der Produkte pro Kategorie
- Die Anzahl der Produkte je Anzahl der Rezensionen
- Die Anzahl der Produkte je Rating und Spitzenrezensionen
- Den Anteil der Produkte, bei denen Amazon ein Angebot hat
- Die Anzahl der Produkte je Replenishmentcode
- Den Anteil der Produkte, die im Sparabo bestellt werden können
- Die Anzahl der Produkte je Anzahl Märkte
- Die Anzahl der Produkte mit einer Mindestbestellmenge
- Den Anteil der Produkte mit Coupons
- Den Anteil der Produkte mit einem Angebotspreis
- Die Umsätze je Marke
- Die Umsätze je Kategorie
- Die Umsätze je Marktplatz
- Den Anteil der Produkte je Status (verfügbar oder nicht verfügbar)
- Den Anteil der Produkte, die die Buybox besitzen (Seller, Amazon, Anderer)
Und warum und wie Sie insbesondere die Mindestbestellmenge im Auge behalten erklärt Ihnen dieses Video:
Hinweise abonnieren
Folgende Hinweise zum Thema Seller Produkte können Sie abonnieren:
- Buybox gewonnen: Der Hinweis erscheint, wenn Sie die Buybox gewonnen und bei der letzten Prüfung nicht besessen haben.
- Buybox verloren: Der Hinweis erscheint, wenn Sie die Buybox verloren und bei der letzten Prüfung besessen haben.
- Produktpreis hat sich geändert: Der Hinweis erscheint, wenn sich der Produktpreis verändert hat.
- Angebotspreis ausgelaufen: Der Hinweis erscheint, wenn kein Angebotspreis mehr gefunden werden kann, dieser aber vorher vorhanden war.
- Angebotspreis wurde gesetzt: Der Hinweis erscheint, wenn ein Angebotspreis gesetzt wurde.
- Grundpreis nicht mehr vorhanden: Der Hinweis erscheint, wenn kein Grundpreis mehr gefunden werden kann, dieser aber vorher vorhanden war.
- Grundpreis jetzt vorhanden: Der Hinweis erscheint, wenn ein Grundpreis festgelegt wurde.
- Produkt ist nicht mehr nur für Prime Mitglieder verfügbar: Der Hinweis erscheint, das Produkt nun für alle, vorher jedoch nur für Prime-Mitglieder käuflich war.
- Produkt ist nur für Prime-Mitglieder verfügbar: Der Hinweis erscheint, wenn Produkt jetzt nur noch für Prime-Mitglieder käuflich ist.
- Neuer Verkäufer entdeckt: Der Hinweis erscheint, wenn sich die Anzahl der Verkäufer vergrößert hat.
- Händler aus China entdeckt: Der Hinweis erscheint, wenn ein Händler am Angebot hängt, der aus China versendet.
- Kein Top 10 Angebot mehr: Der Hinweis erscheint, wenn Sie kein Top 10 Angebot mehr haben.
- Versandkosten haben sich geändert: Der Hinweis erscheint, wenn sich die Versandkosten für eine SKU geändert haben.
- SKU Preisspannbreite > 20%: Der Hinweis erscheint, wenn der Preisunterschied einer SKU auf unterschiedlichen Märkten mehr als 20% beträgt.
Gehen Sie auf Einstellungen / Hinweise, um einen oder mehrere dieser Hinweise zu aktivieren.
Amazon Berichte
Sie haben ebenfalls die Möglichkeit, bestimmte Kennzahlen als Bericht zu exportieren. Gehen Sie dazu einfach auf den Bericht Seller Produkte (kurz / lang) oder Session und Conversion Daten (nach Tagen) und stellen Sie ggfs. noch den passenden Marktplatz ein, um das Ergebnis einzuschränken.
Seller Produkte Bericht (lang)
- Beschreibung: enthält Daten zum Produktlisting (inkl. Attribute und Produktbeschreibung), Ihren Angeboten, der Buybox, Bewertungen, Order- und Finanzdaten
- Typ: Seller
- Kategorie: Produkte
Seller Produkte Bericht (kurz)
- Beschreibung: enthält Daten zum Produktlisting, Ihren Angeboten, der Buybox, Bewertungen, Order- und Finanzdaten
- Typ: Seller
- Kategorie: Produkte
Session und Conversion Daten Bericht (nach Tagen)
- Beschreibung: enthält die Session und Conversion Daten je Marktplatz / ASIN / Tag. Dieses Feature ist ab dem Large-Plan enthalten. Die Verknüpfung zu Seller Central muss unter Einstellungen / Amazon Konto aktiviert werden.
- Typ: Seller
- Kategorie: Performance
Eine Liste von allen Spalten des Berichtes Seller-Produkte (lang), finden Sie hier.
Eine Liste von allen Spalten des Berichtes Seller-Produkte (kurz), finden Sie hier.
Eine Liste von allen Spalten des Berichtes Session und Conversion Daten (nach Tagen), finden Sie hier.
Issues
Klicken Sie in der oberen Spalte auf “Issues”.

Sie gelangen zu einer Übersicht, in welcher wir Ihnen alle Probleme aufgelistet haben, die Ihre Produkte betreffen.
Wir unterscheiden zwischen 3 Schweregraden: Fehlern, Warnungen und Hinweisen. Fehler sind am schwerwiegensten und beinhalten z.B. einen Verlust der Buybox oder Fehler im Listing. Geringe Produktverfügbarkeit ist ein Beispiel für eine Warnung, welche nicht so schwerwiegend sind wie Fehler. Zu guter letzt gibt es noch Hinweise, die meistens auf optionale, aber nicht notwendige Aspekte verweisen.

Hier eine kleine Übersicht der Issues-Seite:
- Hier wird das Problem kurz beschrieben.
- Wenn Sie mit der Maus über das kleine Info-Symbol fahren erhalten Sie mehr Informationen über den Fehler.
- Hier zeigen wir die Priorität bzw. die Schwere des Problems.
- Hier zeigen wir an in was für einer Kategorie der Fehler ist.
- Die Anzahl beschreibt die Anzahl an Produkten die von dem Fehler betroffen sind.
- Das Delta zeigt Ihnen die Änderung der Anzahl der betroffenen Produkte an. Hier gibt es einmal die Differenz zum Vortag, vor 14 Tagen und vor 28 Tagen.
- Hier können Sie nach der Schwere des Problems filtern.
- Hier können Sie sich Probleme mit 0 Produkten ausblenden lassen.
- Unter Historie stellen wir Ihnen die Anzahl an betroffenen Produkten der vergangenen 28 Tage in Form eines Säulendiagramms dar, sodass Sie Veränderungen über einen längeren Zeitraum nachvollziehen können.
- Unter Optionen können Sie sich die betroffenen Produkte anzeigen lassen.